Grafana 系列文章(十三):如何用 Loki 收集查看 Kubernetes Events
前情提要
概述
在分析 K8S 集群问题时,Kubernetes Events 是超级有用的。
Kubernetes Events 可以被当做是日志来处理,格式也和日志很像,都包括:
- 时间
- 组件
- 原因
- …
但是,Kubernetes 默认只持久化了一个小时的事件,以减少 etcd 的负载。所以,考虑利用 Loki 存储和查询这些 Events。
实现
看过 我之前的文章 的可以知道,kubernetes-event-exporter 可以实现对 Kubernetes Events 的收集。
那我们就利用 kubernetes-event-exporter, 通过最简单的 stdout 方式来输出 json 格式的 event.
另外,再利用 Promtail 的 管道配置,将 NameSpace 作为附加标签添加到导出到 Loki 的日志中。
kubernetes-event-exporter 配置
如下:
logLevel: error
logFormat: json
trottlePeriod: 5
route:
routes:
- match:
- receiver: "dump"
receivers:
- name: "dump"
stdout: { }
Promtail 配置
如下:
...
scrape_configs:
- job_name: kubernetes-pods-app
pipeline_stages:
- cri: {}
- match:
selector: '{app="event-exporter"}'
stages:
- json:
expressions:
namespace: involvedObject.namespace
- labels:
namespace: ""
...
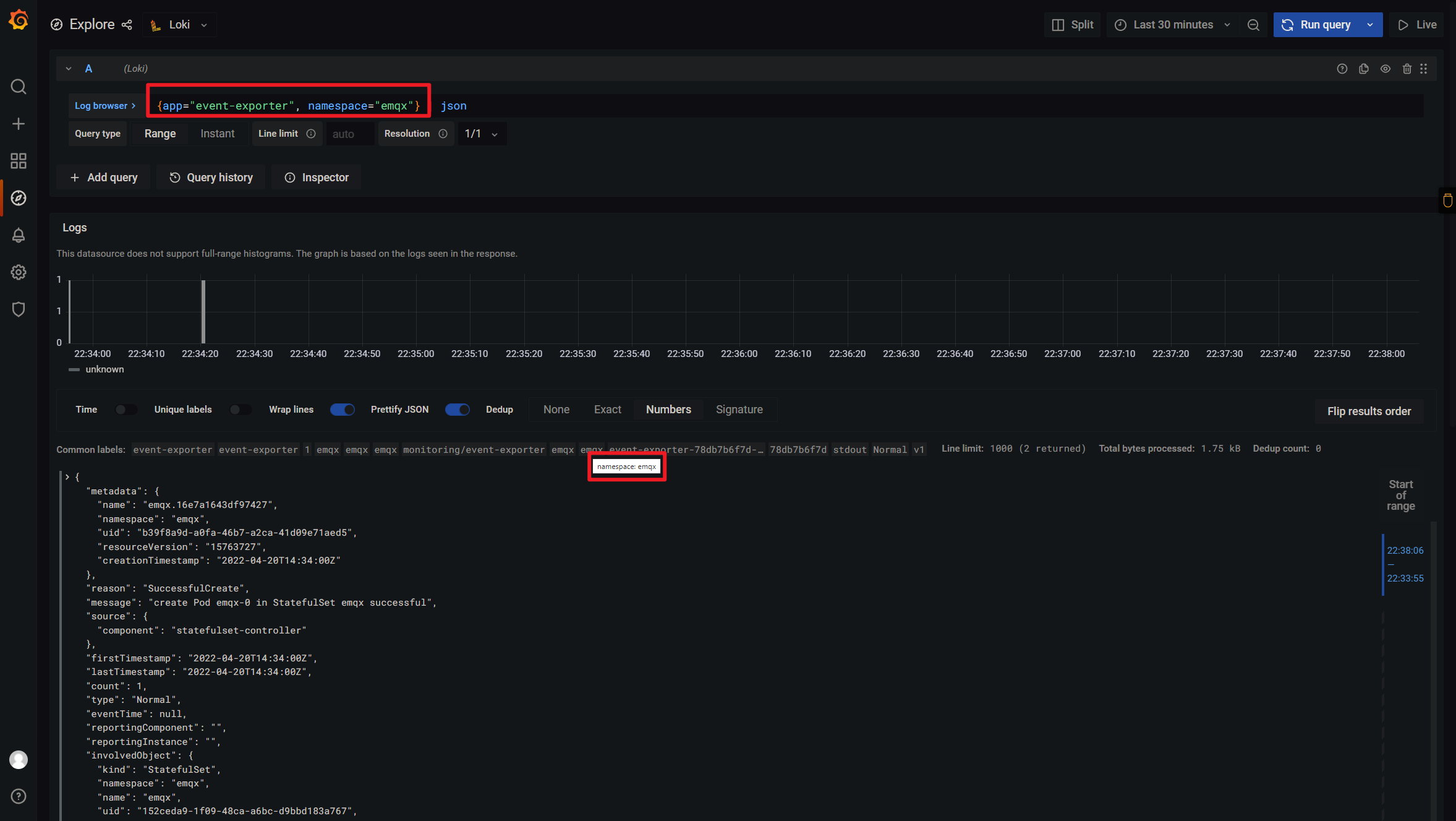
上面的配置会从 Events 的 JSONPath involvedObject.namespace 中获取 NameSpace ,并将其作为一个标签 - namespace 添加。
至此,我可以只查看特定 NameSpace(如emqx) 的 Events, 如下图:
🎉🎉🎉
📝Notes:
我的
event-exporter是部署在monitoringNS 中的
❓️疑难解答
刚开始做的时候,发现的日志输出不对,格式实例如下:
2022-04-20T22:26:19.526448119+08:00 stderr F I0420 {...json...}
这是因为我用的 container runtime 是 CRI, 而非 Docker.
但是默认安装 Loki 的时候,配置文件里却用的是 docker 的 stage parser, 导致日志格式异常。初始的配置如下:
...
- job_name: kubernetes-pods-name
pipeline_stages:
- docker: {}
...
Docker 的日志格式如下:
`{"log":"level=info ts=2019-04-30T02:12:41.844179Z caller=filetargetmanager.go:180 msg=\"Adding target\"\n","stream":"stderr","time":"2019-04-30T02:12:41.8443515Z"}`
CRI 的日志格式如下:
2019-01-01T01:00:00.000000001Z stderr P some log message
对于 CRI, cri: {} 其实就是如下细节的一个"语法糖":
- regex:
expression: "^(?s)(?P<time>\\S+?) (?P<stream>stdout|stderr) (?P<flags>\\S+?) (?P<content>.*)$"
- labels:
stream:
- timestamp:
source: time
format: RFC3339Nano
- output:
source: content
📚️参考文档
Grafana 系列文章
三人行, 必有我师; 知识共享, 天下为公. 本文由东风微鸣技术博客 EWhisper.cn 编写.
共同學習,寫下你的評論
評論加載中...
作者其他優質文章

