说明:Java开源生鲜电商平台-监控模块的设计与架构,我们谈到监控,一般设计到两个方面的内容:
1. 服务器本身的监控。(比如:linux服务器的CPU,内存,磁盘IO等监控)
2. 业务系统的监控. (比如:业务系统性能的监控,SQL语句的监控,请求超时的监控,用户输入的监控,整个请求过程时间的监控,优化等等)
1. 服务器本身的监控
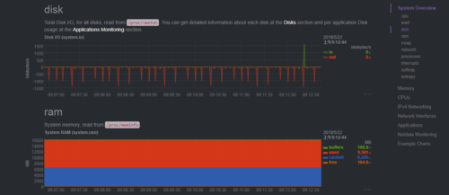
说明:由于Java开源生鲜电商平台采用的是阿里云的linux CentOS服务器,由于阿里云本身是有监控预警的,但是我们不可能时刻去看,最好有集成自己的系统监控,
最终在各种系统对比的过程中,选择了netdata这个工具,当然有一些软件比如:zabbix,negios等等都是可以的,但是我们服务器压力不算大,最终采用了更加轻量级的解决方案。
相关的安装与使用,大家自行百度处理,我这边就不列举出来了。
以下是相关的实际运营截图:
2. 业务监控
说明:任何一个业务系统都需要采用业务监控,抛异常,有error日志,短信预警,推送等等
Java内存
JavaCPU使用情况
用户Session数量
JDBC连接数
http请求、sql请求、jsp页面与业务接口方法(EJB3、Spring、 Guice)的执行数量,平均执行时间,错误百分比等
最终,业务代码中采用了Spring AOP进行日志拦截,把请求方法超过了1500秒的方法进行了error日志的输出:
业务代码如下:
import org.apache.commons.lang.time.StopWatch;import org.aspectj.lang.JoinPoint;import org.aspectj.lang.ProceedingJoinPoint;import org.aspectj.lang.annotation.After;import org.aspectj.lang.annotation.AfterReturning;import org.aspectj.lang.annotation.AfterThrowing;import org.aspectj.lang.annotation.Around;import org.aspectj.lang.annotation.Aspect;import org.aspectj.lang.annotation.Before;import org.aspectj.lang.annotation.Pointcut;import org.slf4j.Logger;import org.slf4j.LoggerFactory;import org.springframework.stereotype.Component;/**
* 声明一个切面,记录每个Action的执行时间 */@Aspect
@Componentpublic class LogAspect {
private static final Logger logger=LoggerFactory.getLogger(LogAspect.class);
/**
* 切入点:表示在哪个类的哪个方法进行切入。配置有切入点表达式 */
@Pointcut("execution(* com.netcai.admin.controller.*.*.*(..))") public void pointcutExpression() {
logger.debug("配置切入点");
}
/**
* 1 前置通知
* @param joinPoint */
@Before("pointcutExpression()") public void beforeMethod(JoinPoint joinPoint) {
logger.debug("前置通知执行了");
}
/**
* 2 后置通知
* 在方法执行之后执行的代码. 无论该方法是否出现异常 */
@After("pointcutExpression()")
public void afterMethod(JoinPoint joinPoint) {
logger.debug("后置通知执行了,有异常也会执行");
}
/**
* 3 返回通知
* 在方法法正常结束受执行的代码
* 返回通知是可以访问到方法的返回值的!
* @param joinPoint
* @param returnValue */
@AfterReturning(value = "pointcutExpression()", returning = "returnValue") public void afterRunningMethod(JoinPoint joinPoint, Object returnValue) {
logger.debug("返回通知执行,执行结果:" + returnValue);
} /**
* 4 异常通知
* 在目标方法出现异常时会执行的代码.
* 可以访问到异常对象; 且可以指定在出现特定异常时在执行通知代码
* @param joinPoint
* @param e */
@AfterThrowing(value = "pointcutExpression()", throwing = "e") public void afterThrowingMethod(JoinPoint joinPoint, Exception e)
{
logger.debug("异常通知, 出现异常 " + e);
}
/**
* 环绕通知需要携带 ProceedingJoinPoint 类型的参数.
* 环绕通知类似于动态代理的全过程: ProceedingJoinPoint 类型的参数可以决定是否执行目标方法.
* 且环绕通知必须有返回值, 返回值即为目标方法的返回值 */
@Around("pointcutExpression()") public Object aroundMethod(ProceedingJoinPoint pjd)
{
StopWatch clock = new StopWatch(); //返回的结果
Object result = null; //方法名称
String className=pjd.getTarget().getClass().getName();
String methodName = pjd.getSignature().getName();
try
{ // 计时开始 clock.start();
//前置通知 //执行目标方法
result = pjd.proceed(); //返回通知 clock.stop();
} catch (Throwable e)
{ //异常通知 e.printStackTrace();
} //后置通知
if(!methodName.equalsIgnoreCase("initBinder"))
{ long constTime=clock.getTime();
logger.info("["+className+"]"+"-" +"["+methodName+"]"+" 花费时间: " +constTime+"ms");
if(constTime>500)
{
logger.error("["+className+"]"+"-" +"["+methodName+"]"+" 花费时间过长,请检查: " +constTime+"ms");
}
} return result;
}
}
补充说明:这个方法记录那个类,那个方法执行的时间多少,超过设置的阀值,那么就打印error日志,需要我们每天进行查看与针对性的优化。
3. 对于整个业务线的监控,我们采用了另外一种开源的监控:javamelody
相关的配置与处理如下:
POM文件中设置:
<!-- 系统监控 --> <dependency> <groupId>net.bull.javamelody</groupId> <artifactId>javamelody-core</artifactId> <version>1.68.1</version> </dependency> <dependency> <groupId>org.jrobin</groupId> <artifactId>jrobin</artifactId> <version>1.5.9</version> </dependency>
web.xml文件中处理
<context-param> <param-name>contextConfigLocation</param-name> <param-value> classpath*:config/applicationContext.xml classpath*:net/bull/javamelody/monitoring-spring.xml classpath*:net/bull/javamelody/monitoring-spring-datasource.xml classpath*:net/bull/javamelody/monitoring-spring-aspectj.xml </param-value> </context-param>
<!--javamelody --> <filter> <filter-name>monitoring</filter-name> <filter-class>net.bull.javamelody.MonitoringFilter</filter-class> <async-supported>true</async-supported> <init-param> <param-name>logEnabled</param-name> <param-value>true</param-value> </init-param> </filter> <filter-mapping> <filter-name>monitoring</filter-name> <url-pattern>/*</url-pattern> </filter-mapping> <listener> <listener-class>net.bull.javamelody.SessionListener</listener-class> </listener>
最终运营效果如下:
总结:最终可以形成一套基于自己的监控系统,当然还有类似的更加强大的监控系统,比如:连接池方面druid,系统方面zabbix,业务方面可以用cat等等,甚至开发采用自己的监控系统也是可以的。也是支持二次开发的。
共同學習,寫下你的評論
評論加載中...
作者其他優質文章







