现在国内外的bug工具很多,今天我要说的是我们团队现在用的一款功能强大操作方便的bug管理工具—MadPecker,我们平时提BUG、做测试、敏捷开发什么的都是用的这个。
1.登录他们的官网https://www.madpecker.com/home
2. 注册一个账号,这个工具是完全免费的,这一点是很良心的
3. 接着就可以进入MadPecker工具平台了
4.首先创建一个项目,并给项目一个名称
5. 为项目添加所需工具(敏捷面板真的挺方便的)
6. 添加项目成员
7.bug管理界面,可以在这里创建、管理、查看bug
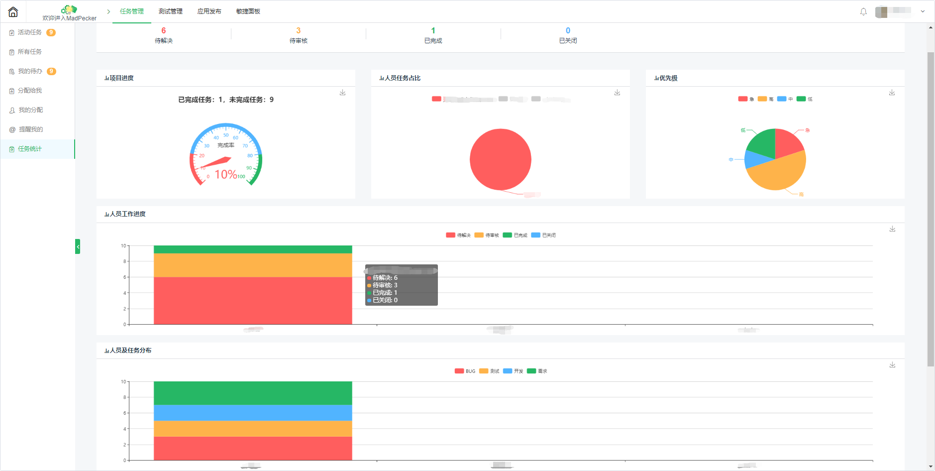
8.同时可以在bug统计界面来查看多角度的bug统计报表
9.测试管理界面,在这里可以直接创建测试流程,通过测试执行进行测试
10.应用发布界面,在这里发布你的应用
11.敏捷面板中的需求看板可以看到客户提的各种需求以及需求所在的流程位置
12.敏捷面板中的迭代看板,在此看板进行每次的迭代,既可以查看与迭代相关的需求,也可以在这里创建迭代中的所需处理的任务
MadPecker这个bug管理工具非常适合用于敏捷开发,尤其契合各类开发团队的办公方式,从功能上来看摒弃了一些办公软件花哨的东西把功能着重于实际,而且现在来看目前此软件属于刚上线,后续应该会有一些新功能的添加。
點擊查看更多內容
4人點贊
評論
評論
共同學習,寫下你的評論
評論加載中...
作者其他優質文章
正在加載中











