什么是Prometheus?
Prometheus是由SoundCloud开发的开源监控报警系统和时序列数据库(TSDB)。Prometheus使用Go语言开发是Google BorgMon监控系统的开源版本。
2016年由Google发起Linux基金会旗下的原生云基金会(Cloud Native Computing Foundation), 将Prometheus纳入其下第二大开源项目。
Prometheus目前在开源社区相当活跃。
Prometheus和Heapster(Heapster是K8S的一个子项目用于获取集群的性能数据。)相比功能更完善、更全面。Prometheus性能也足够支撑上万台规模的集群。
Prometheus的特点
多维度数据模型。
灵活的查询语言。
不依赖分布式存储单个服务器节点是自主的。
通过基于HTTP的pull方式采集时序数据。
可以通过中间网关进行时序列数据推送。
通过服务发现或者静态配置来发现目标服务对象。
支持多种多样的图表和界面展示比如Grafana等。
官网地址https://prometheus.io/
架构图
基本原理
Prometheus的基本原理是通过HTTP协议周期性抓取被监控组件的状态任意组件只要提供对应的HTTP接口就可以接入监控。不需要任何SDK或者其他的集成过程。这样做非常适合做虚拟化环境监控系统比如VM、Docker、Kubernetes等。输出被监控组件信息的HTTP接口被叫做exporter 。目前互联网公司常用的组件大部分都有exporter可以直接使用比如Varnish、Haproxy、Nginx、MySQL、Linux系统信息(包括磁盘、内存、CPU、网络等等)。
服务过程
Prometheus Daemon负责定时去目标上抓取metrics(指标)数据每个抓取目标需要暴露一个http服务的接口给它定时抓取。Prometheus支持通过配置文件、文本文件、Zookeeper、Consul、DNS SRV Lookup等方式指定抓取目标。Prometheus采用PULL的方式进行监控即服务器可以直接通过目标PULL数据或者间接地通过中间网关来Push数据。
Prometheus在本地存储抓取的所有数据并通过一定规则进行清理和整理数据并把得到的结果存储到新的时间序列中。
Prometheus通过PromQL和其他API可视化地展示收集的数据。Prometheus支持很多方式的图表可视化例如Grafana、自带的Promdash以及自身提供的模版引擎等等。Prometheus还提供HTTP API的查询方式自定义所需要的输出。
PushGateway支持Client主动推送metrics到PushGateway而Prometheus只是定时去Gateway上抓取数据。
Alertmanager是独立于Prometheus的一个组件可以支持Prometheus的查询语句提供十分灵活的报警方式。
三大套件
Server 主要负责数据采集和存储提供PromQL查询语言的支持。
Alertmanager 警告管理器用来进行报警。
Push Gateway 支持临时性Job主动推送指标的中间网关。
本飞猪教程内容简介
1.演示安装Prometheus Server
2.演示通过golang和node-exporter提供metrics接口
3.演示pushgateway的使用
4.演示grafana的使用
5.演示alertmanager的使用
安装准备
这里我的IP是10.211.55.25登入建立相应文件夹
mkdir -p /home/chenqionghe/promethues mkdir -p /home/chenqionghe/promethues/server mkdir -p /home/chenqionghe/promethues/client touch /home/chenqionghe/promethues/server/rules.yml chmod 777 /home/chenqionghe/promethues/server/rules.yml
下面开始三大套件的学习
一.安装Prometheus Server
通过docker方式
首先创建一个配置文件/home/chenqionghe/test/prometheus/prometheus.yml
挂载之前需要改变文件权限为777要不会引起修改宿主机上的文件 会引起内容不同步的问题
global: scrape_interval: 15s # 默认抓取间隔, 15秒向目标抓取一次数据。 external_labels: monitor: 'codelab-monitor'# 这里表示抓取对象的配置scrape_configs:
#这个配置是表示在这个配置内的时间序例每一条都会自动添加上这个{job_name:"prometheus"}的标签 - job_name: 'prometheus' scrape_interval: 5s # 重写了全局抓取间隔时间由15秒重写成5秒 static_configs: - targets: ['localhost:9090']运行
docker rm -f prometheus docker run --name=prometheus -d \ -p 9090:9090 \ -v /home/chenqionghe/promethues/server/prometheus.yml:/etc/prometheus/prometheus.yml \ -v /home/chenqionghe/promethues/server/rules.yml:/etc/prometheus/rules.yml \ prom/prometheus:v2.7.2 \ --config.file=/etc/prometheus/prometheus.yml \ --web.enable-lifecycle
启动时加上--web.enable-lifecycle启用远程热加载配置文件
调用指令是curl -X POST http://localhost:9090/-/reload
访问http://10.211.55.25:9090
我们会看到如下l界面
访问http://10.211.55.25:9090/metrics
我们配置了9090端口默认prometheus会抓取自己的/metrics接口
在Graph选项已经可以看到监控的数据
二.安装客户端提供metrics接口
1.通过golang客户端提供metrics
mkdir -p /home/chenqionghe/promethues/client/golang/srccd !$export GOPATH=/home/chenqionghe/promethues/client/golang/#克隆项目git clone https://github.com/prometheus/client_golang.git#安装需要FQ的第三方包mkdir -p $GOPATH/src/golang.org/x/cd !$ git clone https://github.com/golang/net.git git clone https://github.com/golang/sys.git git clone https://github.com/golang/tools.git#安装必要软件包go get -u -v github.com/prometheus/client_golang/prometheus#编译cd $GOPATH/src/client_golang/examples/random go build -o random main.go
运行3个示例metrics接口
./random -listen-address=:8080 & ./random -listen-address=:8081 & ./random -listen-address=:8082 &
2.通过node exporter提供metrics
docker run -d \--name=node-exporter \-p 9100:9100 \prom/node-exporter
然后把这两些接口再次配置到prometheus.yml, 重新载入配置curl -X POST http://localhost:9090/-/reload
global: scrape_interval: 15s # 默认抓取间隔, 15秒向目标抓取一次数据。 external_labels: monitor: 'codelab-monitor'rule_files:
#- 'prometheus.rules'# 这里表示抓取对象的配置scrape_configs:
#这个配置是表示在这个配置内的时间序例每一条都会自动添加上这个{job_name:"prometheus"}的标签 - job_name: 'prometheus' - job_name: 'prometheus' scrape_interval: 5s # 重写了全局抓取间隔时间由15秒重写成5秒 static_configs: - targets: ['localhost:9090'] - targets: ['http://10.211.55.25:8080', 'http://10.211.55.25:8081','http://10.211.55.25:8082'] labels: group: 'client-golang' - targets: ['http://10.211.55.25:9100'] labels: group: 'client-node-exporter'可以看到接口都生效了
prometheus还提供了各种exporter工具感兴趣小伙伴可以去研究一下
三.安装pushgateway
pushgateway是为了允许临时作业和批处理作业向普罗米修斯公开他们的指标。
由于这类作业的存在时间可能不够长, 无法抓取到, 因此它们可以将指标推送到推网关中。
Prometheus采集数据是用的pull也就是拉模型这从我们刚才设置的5秒参数就能看出来。但是有些数据并不适合采用这样的方式对这样的数据可以使用Push Gateway服务。
它就相当于一个缓存当数据采集完成之后就上传到这里由Prometheus稍后再pull过来。
我们来试一下首先启动Push Gateway
mkdir -p /home/chenqionghe/promethues/pushgatewaycd !$ docker run -d -p 9091:9091 --name pushgateway prom/pushgateway
访问http://10.211.55.25:9091 已经pushgateway运行起来了
接下来我们就可以往pushgateway推送数据了prometheus提供了多种语言的sdk最简单的方式就是通过shell
推送一个指标
echo "cqh_metric 3.14" | curl --data-binary @- http://ubuntu-linux:9091/metrics/job/cqh
推送多个指标
cat <<EOF | curl --data-binary @- http://10.211.55.25:9091/metrics/job/cqh/instance/test# 锻炼场所价格muscle_metric{label="gym"} 8800# 三大项数据 kgbench_press 100dead_lift 160deep_squal 160EOF然后我们再将pushgateway配置到prometheus.yml里边,重载配置
看到已经可以搜索出刚刚推送的指标了
四.安装Grafana展示
Grafana是用于可视化大型测量数据的开源程序它提供了强大和优雅的方式去创建、共享、浏览数据。
Dashboard中显示了你不同metric数据源中的数据。
Grafana最常用于因特网基础设施和应用分析但在其他领域也有用到比如工业传感器、家庭自动化、过程控制等等。
Grafana支持热插拔控制面板和可扩展的数据源目前已经支持Graphite、InfluxDB、OpenTSDB、Elasticsearch、Prometheus等。
我们使用docker安装
docker run -d -p 3000:3000 --name grafana grafana/grafana
默认登录账户和密码都是admin进入后界面如下
我们添加一个数据源
把Prometheus的地址填上
导入prometheus的模板
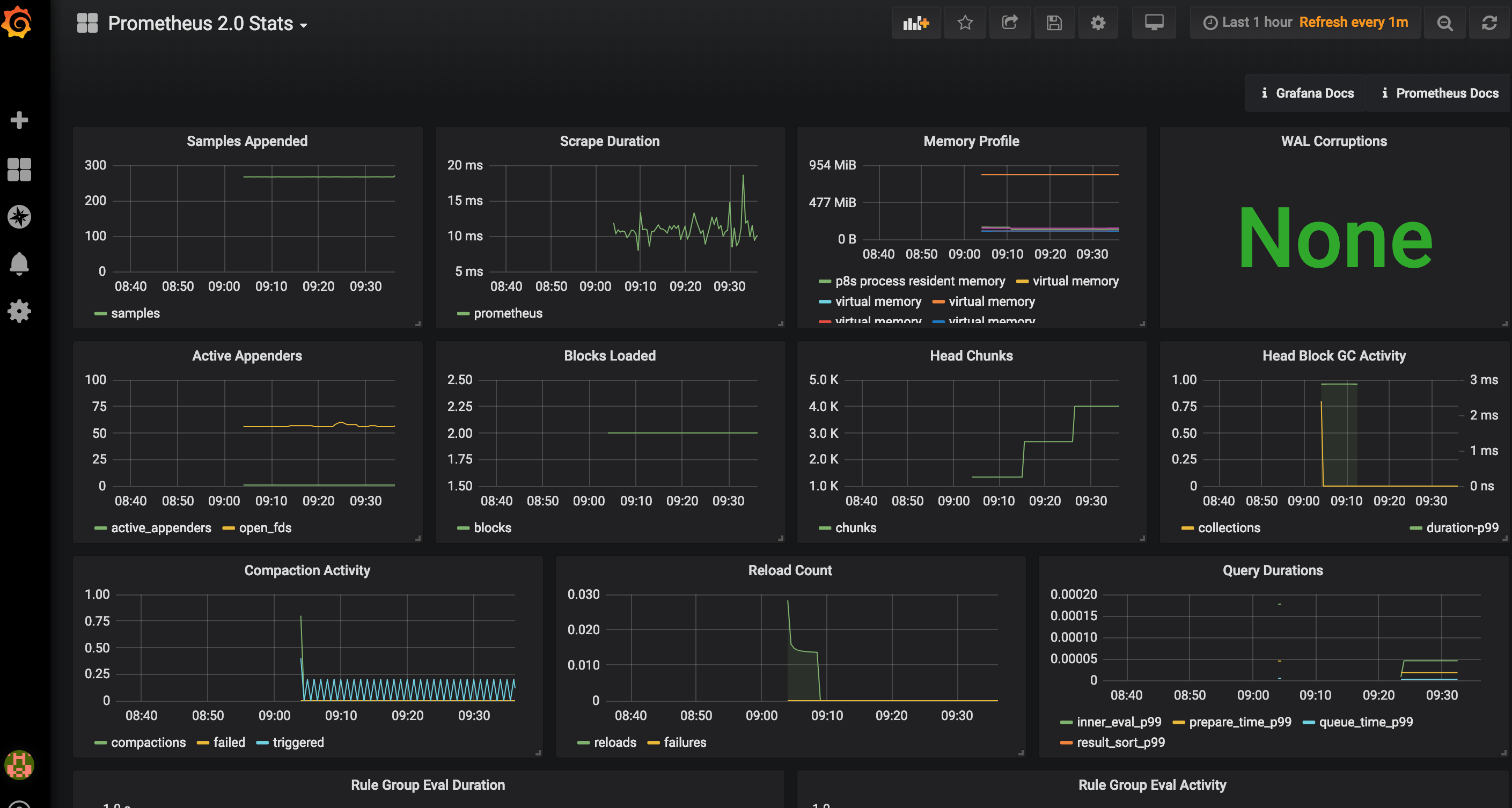
打开左上角选择已经导入的模板会看到已经有各种图
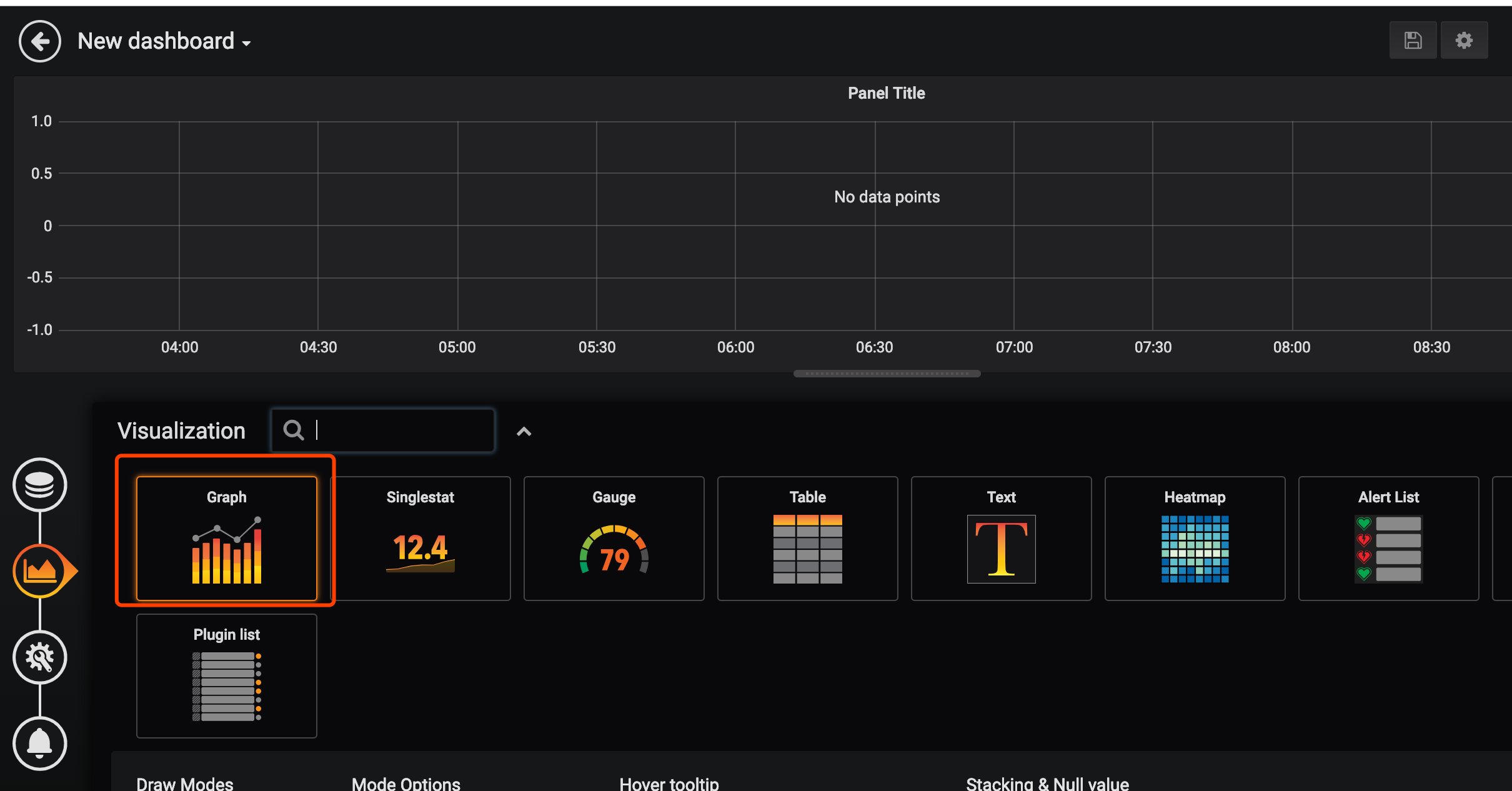
我们来添加一个自己的图表
指定自己想看的图标和关键字右上角保存
看到如下数据
到这里我们就已经实现了数据的自动收集和展示下面来说下prometheus如何自动报警
五.安装AlterManager
Pormetheus的警告由独立的两部分组成。
Prometheus服务中的警告规则发送警告到Alertmanager。
然后这个Alertmanager管理这些警告。包括silencing, inhibition, aggregation以及通过一些方法发送通知例如emailPagerDuty和HipChat。
建立警告和通知的主要步骤
创建和配置Alertmanager
启动Prometheus服务时通过-alertmanager.url标志配置Alermanager地址以便Prometheus服务能和Alertmanager建立连接。
创建和配置Alertmanager
mkdir -p /home/chenqionghe/promethues/alertmanagercd !$
创建配置文件alertmanager.yml
global: resolve_timeout: 5mroute: group_by: ['cqh'] group_wait: 10s #组报警等待时间 group_interval: 10s #组报警间隔时间 repeat_interval: 1m #重复报警间隔时间 receiver: 'web.hook'receivers: - name: 'web.hook' webhook_configs: - url: 'http://10.211.55.2:8888/open/test'inhibit_rules: - source_match: severity: 'critical' target_match: severity: 'warning' equal: ['alertname', 'dev', 'instance']
这里配置成了web.hook的方式当server通知alertmanager会自动调用webhook http://10.211.55.2:8888/open/test
下面运行altermanager
docker rm -f alertmanager docker run -d -p 9093:9093 \ --name alertmanager \ -v /home/chenqionghe/promethues/alertmanager/alertmanager.yml:/etc/alertmanager/alertmanager.yml \ prom/alertmanager
访问http://10.211.55.25:9093
接下来修改Server端配置报警规则和altermanager地址
修改规则/home/chenqionghe/promethues/server/rules.yml
groups: - name: cqh rules: - alert: cqh测试 expr: dead_lift > 150 for: 1m labels: status: warning annotations: summary: "{{$labels.instance}}:硬拉超标lightweight baby!!!" description: "{{$labels.instance}}:硬拉超标lightweight baby!!!"这条规则的意思是硬拉超过150公斤持续一分钟就报警通知
然后再修改prometheus添加altermanager配置
global: scrape_interval: 15s # 默认抓取间隔, 15秒向目标抓取一次数据。 external_labels: monitor: 'codelab-monitor'rule_files: - /etc/prometheus/rules.yml# 这里表示抓取对象的配置scrape_configs:
#这个配置是表示在这个配置内的时间序例每一条都会自动添加上这个{job_name:"prometheus"}的标签 - job_name: 'prometheus' - job_name: 'prometheus' scrape_interval: 5s # 重写了全局抓取间隔时间由15秒重写成5秒 static_configs: - targets: ['localhost:9090'] - targets: ['10.211.55.25:8080', '10.211.55.25:8081','10.211.55.25:8082'] labels: group: 'client-golang' - targets: ['10.211.55.25:9100'] labels: group: 'client-node-exporter' - targets: ['10.211.55.25:9091'] labels: group: 'pushgateway'alerting: alertmanagers: - static_configs: - targets: ["10.211.55.25:9093"]重载prometheus配置规则就已经生效
接下来我们观察grafana中数据的变化
然后我们点击prometheus的Alert模块会看到已经由绿->黄-红触发了报警
然后我们再来看看提供的webhook接口这里的接口我是用的golang写的接到数据后将body内容报警到钉钉
钉钉收到报警内容如下
到这里从零开始搭建Prometheus实现自动监控报警就说介绍完了一条龙服务自动抓取接口+自动报警+优雅的图表展示你还在等什么赶紧high起来
作者雪山飞猪
原文出处:https://www.cnblogs.com/chenqionghe/p/10494868.html
共同學習,寫下你的評論
評論加載中...
作者其他優質文章
























